Reports: Security
OWASP Top 10 & CWE/SANS Top 25
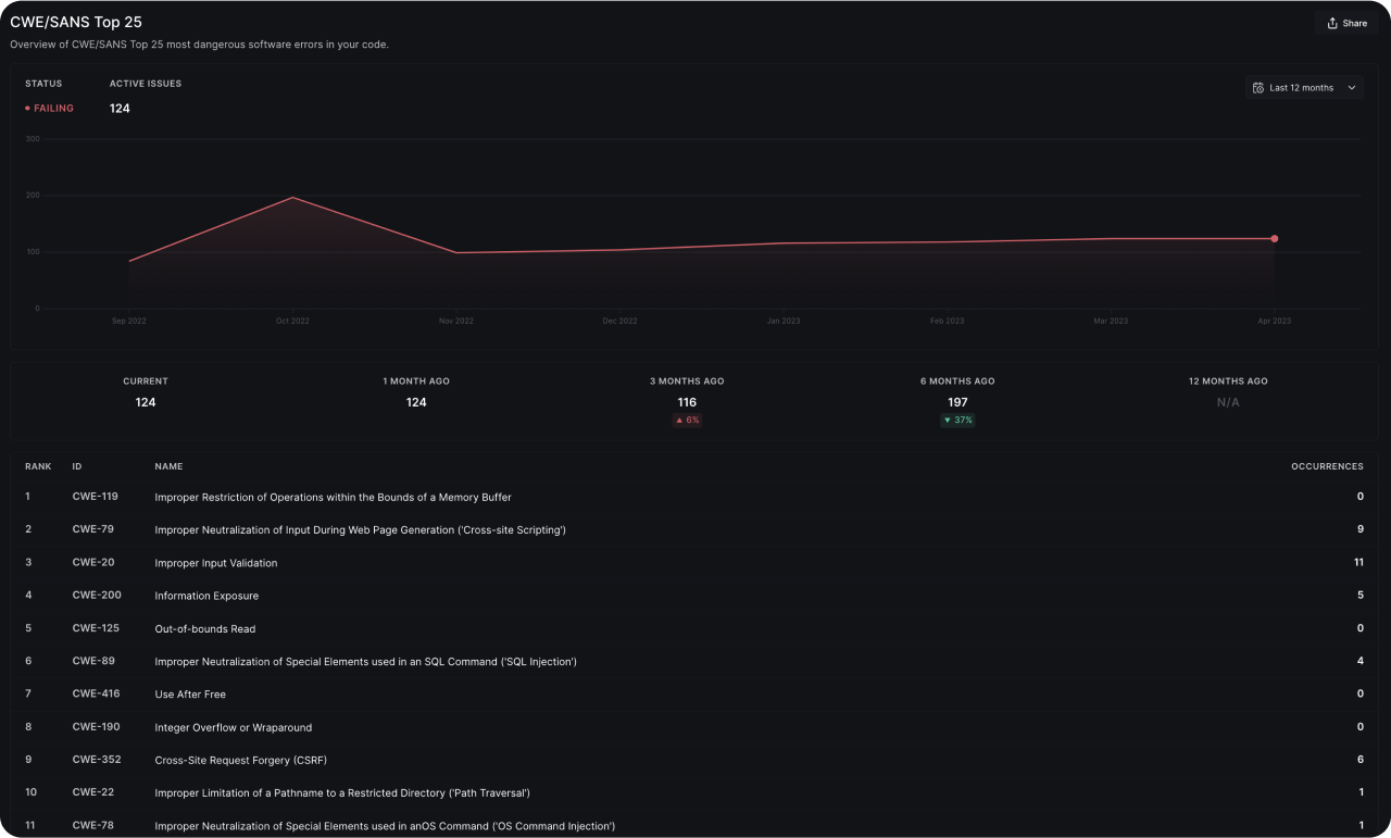
The OWASP Top 10 and CWE/SANS Top 25 reports give you a bird’s eye view of how your code measures up to these popular security recommendations. You can identify the exact issues that need to be fixed in one click, filtered by severity. You may choose to share these reports with external stakeholders.

Reports: Insights
Code Health Trend
The Code Health Trend report provides valuable insights into the number of new code health issues that emerge in your codebase every week. By monitoring the net new issues, you can mitigate the risk of facing unforeseen challenges in the future.
Code Coverage
The Code Coverage Report lets you to gain insights into code coverage metrics, such as line coverage and branch coverage. You also have the ability to establish coverage thresholds for individual repositories within your organization, and effectively monitor compliance levels across these thresholds.
Issues Prevented
By using the Issues Prevented report, you can gain a historical perspective on the number of code health issues that were prevented from entering your codebase with the help of DeepSource. This report can help you quantify the impact of incorporating DeepSource into your software development workflows. Moreover, over time, this report can provide a visual representation of how code health automation affects software quality and delivery.
Issues Autofixed
The Issues Autofixed report offers insights into how your team leverages DeepSource Autofix™️ to automate the process of cleaning up code health issues. This report enables you to evaluate the time and effort saved by developers due to the automated fixing process.Issue Distribution
The Issue Distribution report provides an overview of the current state of code health issues by issue category and programming language. This report is particularly useful for teams that aim to identify which aspects of their code health are deteriorating the most. By presenting a historical view of the distribution across various issue categories and languages, this report helps you prioritize actions and address the areas that require immediate attention.
Public Reports
You can create customized, password-protected public reports that can be shared with others. These public reports provide a comprehensive summary of the selected report and include information on their intended use.