All Repositories

- Repository: The repository name
- Group: The group the repository belongs to (e.g., Default, Product Engineering)
- Code Analysis: Shows whether Code Analysis is ACTIVE or INACTIVE
- Code Coverage: Shows whether code coverage tracking is ACTIVE or INACTIVE
- SCA: Shows whether Software Composition Analysis (dependency scanning) is ACTIVE or INACTIVE
- Search: Find specific repositories quickly by name
Monorepos

- Repository: The monorepo name
- Subrepos: Number of sub-repositories within each monorepo
- Search: Filter to find specific monorepos
Groups

- Group: The group name (e.g., Default, API Service)
- Repositories: Number of repositories in the group
- Lead: The team member responsible for the group
- Search: Filter to find specific groups
- Create new group: Button to create a new group
Creating a Group

- Navigate to the Repositories page
- Click on “Groups” in the sidebar
- Click “Create new group”
- Enter a name for your group
- Click “Confirm and create group”
Group Overview

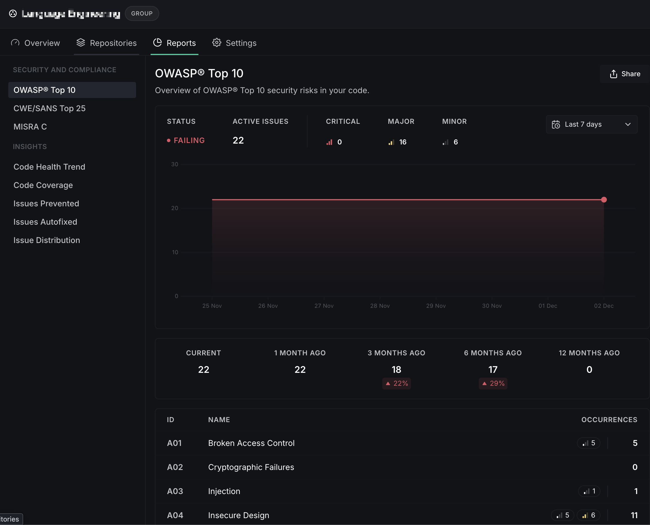
- OWASP Top 10: Security compliance status across group repositories
- Issue Distribution by Category: Breakdown of active issues
- Issues Prevented by Category: Issues caught before merging
- Code Health Trend: Net new issues over time
Group Repositories

- Repository: Name of the repository
- Code Analysis: ACTIVE/INACTIVE status
- Code Coverage: ACTIVE/INACTIVE status
- SCA: ACTIVE/INACTIVE status
- Add repositories: Button to add more repositories to the group
Group Reports

- OWASP Top 10
- CWE/SANS Top 25
- MISRA C
- Code Health Trend
- Code Coverage
- Issues Prevented
- Issues Autofixed
- Issue Distribution
Group Settings
Group settings allow you to configure settings that apply to all repositories in the group. When enabled, these settings override individual repository settings.General

- Group name: Edit the group name
- Lead: The team member responsible for the group
- Override repository settings: When enabled, the settings configured in this group will override the repository settings for all repositories in this group
Repository Settings

- Fail checks when data isn’t reported: Mark checks as failed if no data is reported
- Analysis result diffing: Choose between Baseline (recommended) or Broad mode
- Enable code coverage inference on the default branch: Re-use coverage reports from pull requests
- Enable SARIF report inference on the default branch: Re-use SARIF reports from pull requests
Quality Gates


- Bug risk, Anti-pattern, Performance, Security, Type check, Coverage, Secrets, Style, Documentation
- Branch Coverage, Condition Coverage, Composite Coverage, Line Coverage
- New Branch/Condition/Composite/Line Coverage
- External Dependencies, Documentation Coverage