
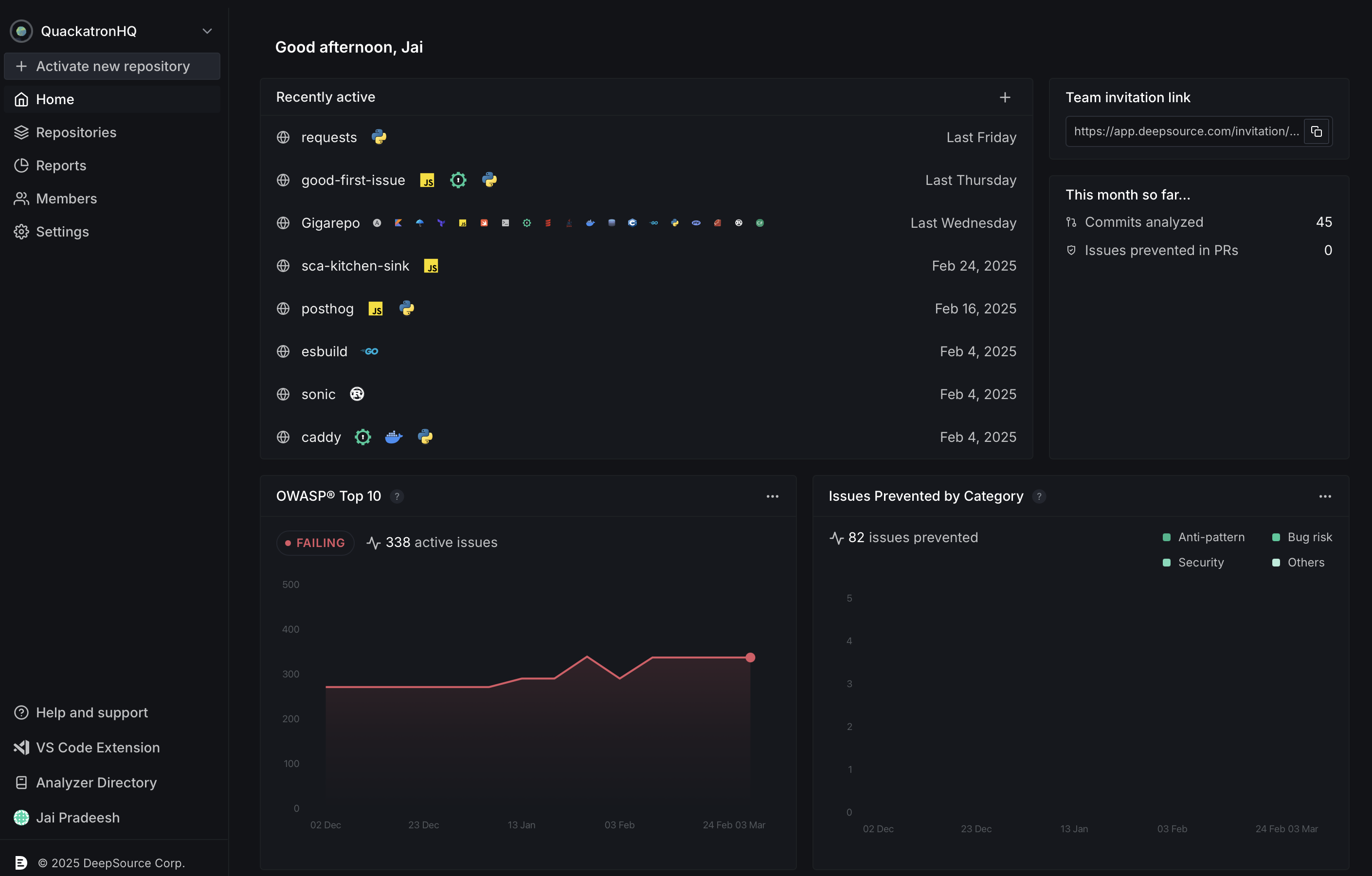
Recently active repositories
Repositories that were recently activated will be listed here along with the Analyzers that were enabled for analysis. The + button on the top-right corner can be used to activate new repositories.Pinned reports
In this section, you may pin any 4 of the 6 DeepSource Reports that are the most meaningful and actionable to you. These reports reflect organization-wide data. You can change the reports and/or customize the period of the reported data by clicking on the ‘…’ icon.Team invitation link
Invite team members to your DeepSource workspace by sharing the provided link. Team members who click this link can join your DeepSource team. Refer to Members for more information on managing team members.This month so far
This dashboard section shows key metrics for the current month:- Commits analyzed: Shows the number of code commits have been processed by DeepSource in the last month.
- Issues prevented in PRs: This tracks potential bugs and code issues that were caught by DeepSource, and prevented from being merged into the main/baseline branch.
- 3rd-party dependencies upgraded: This counts automated dependency updates performed by DeepSource.
- New vulnerabilities detected: This tracks the number of new security vulnerabilities found in your dependencies.