Codebase report
The Codebase report provides a comprehensive overview of all issues detected in the repository, categorized by type for a bird’s-eye view of the overall status of your code. The Codebase report offers a high-level summary of all issues detected in the repository, categorized by issue type. You can customize the report by selecting up to eight issue categories of your choice.
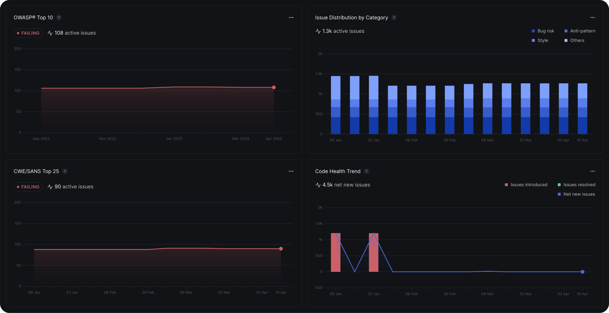
Pinned reports
The Pinned Reports section lets you prioritize the four most meaningful and actionable DeepSource Reports for your selected repository. These reports present data specific to the repository and can be modified by selecting the ’…’ icon to customize the period or change the reports altogether.